Key Points
Ethereum (ETH) has shed 12% of its value in the past 7 days, and sell signals continue to pile up as market sentiment remains sour.
The top altcoin has once again lost the $3,000 support and seems poised to swing to negative territory on a year-to-date basis.
ETH Flashed Its First “Sell” Signal Two Days Ago
Our free crypto trading signals system is currently flashing “sell” across all four time frames it tracks, highlighting the strength of this latest wave of selling.

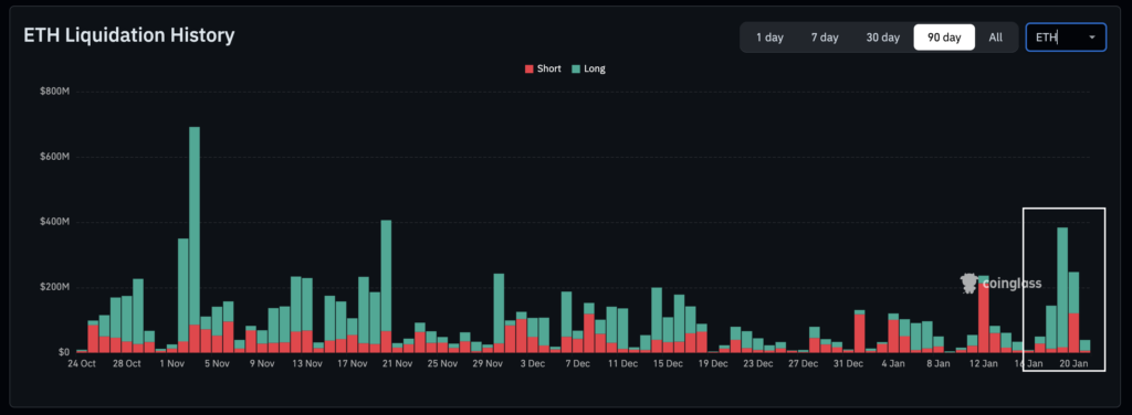
Over $650 million worth of ETH long positions have been liquidated in the past four days alone as the token lost this psychological price zone.
President Donald Trump’s decision to increase tariffs by 10% on eight European countries triggered the first wave of selling.
Although the head of state backpedaled from his decision yesterday, the market was still rattled, and a cascade of liquidations continues to unfold as a result.
Five Consecutive Sell Signals Appeared on Ethereum (ETH) Hourly Chart
The first relevant sell signal came up on January in the 4-hour chart as ETH broke its bullish price structure. Moreover, a key support was lost as the token plummeted below $3,085.

However, the most relevant series of signals popped up in the 1-hour chart. Thus far, five consecutive signals have shown up. The price of ETH has dropped by 11.3% since the first one flashed.
The key support to watch for the time being sits at $2,860. This was a key demand zone yesterday as news outlets picked up Trump’s remarks at Davos.
However, in the absence of positive catalysts, the price may retest or break this zone as we just got another sell signal right after the American session started.
How to Profit from These Free Ethereum Crypto Trading Signals?
Although ETH might not hit $2,500 necessarily, bearish momentum seems to be accelerating.
Bybit’s futures grid bot offers a great alternative to profit from these signals. The bot is designed to place buy and sell orders following a tight grid.
The platform’s Short 10X ETHUSDT bot currently boasts a projected APR of 1,643% as sell signals continue to pile up.
If you don’t have an account with Bybit, you can sign up by using this link. Up to $6,100 in rewards for new users are waiting for you!
